压测

locust
https://blog.csdn.net/liuyunshengsir/article/details/145907880

压测记录

100 - 10

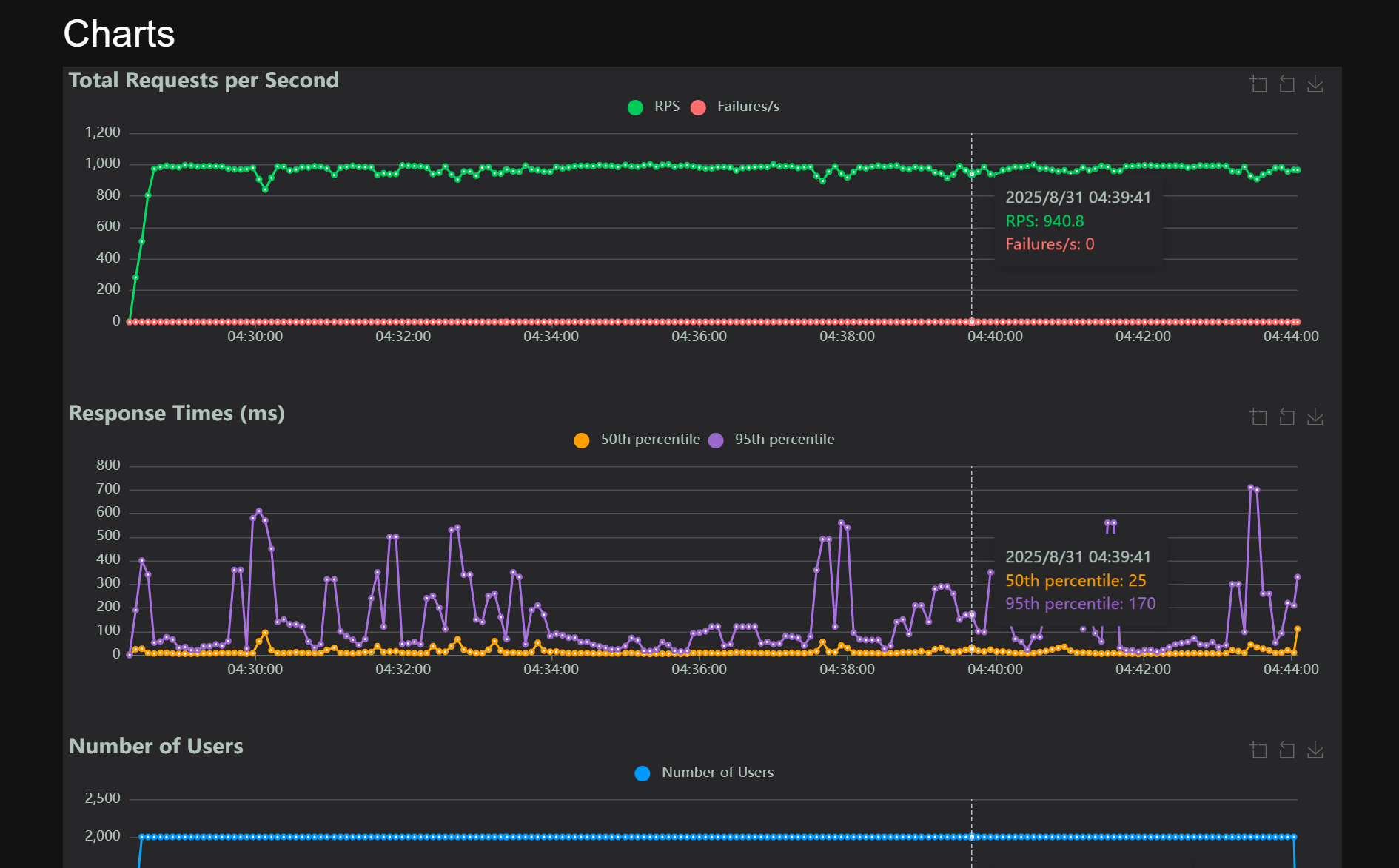
1
2
3
4
5
6
7
8
9
10
11
12
13
14
15
16
2025-08-31 03:55:00.474 WARN  io.netty.channel.DefaultChannelPipeline           :1152 default-netty-worker-nio-3-57                    An exceptionCaught() event was fired, and it reached at the tail of the pipeline. It usually means the last handler in the pipeline did not handle the exception.
java.net.SocketException: Connection reset
at java.base/sun.nio.ch.SocketChannelImpl.throwConnectionReset(SocketChannelImpl.java:394)
at java.base/sun.nio.ch.SocketChannelImpl.read(SocketChannelImpl.java:426)
at io.netty.buffer.PooledByteBuf.setBytes(PooledByteBuf.java:253)
at io.netty.buffer.AbstractByteBuf.writeBytes(AbstractByteBuf.java:1133)
at io.netty.channel.socket.nio.NioSocketChannel.doReadBytes(NioSocketChannel.java:350)
at io.netty.channel.nio.AbstractNioByteChannel$NioByteUnsafe.read(AbstractNioByteChannel.java:148)
at io.netty.channel.nio.NioEventLoop.processSelectedKey(NioEventLoop.java:714)
at io.netty.channel.nio.NioEventLoop.processSelectedKeysOptimized(NioEventLoop.java:650)
at io.netty.channel.nio.NioEventLoop.processSelectedKeys(NioEventLoop.java:576)
at io.netty.channel.nio.NioEventLoop.run(NioEventLoop.java:493)
at io.netty.util.concurrent.SingleThreadEventExecutor$4.run(SingleThreadEventExecutor.java:989)
at io.netty.util.internal.ThreadExecutorMap$2.run(ThreadExecutorMap.java:74)
at io.netty.util.concurrent.FastThreadLocalRunnable.run(FastThreadLocalRunnable.java:30)
at java.base/java.lang.Thread.run(Thread.java:833)

2000 - 200