分布式定时器性能?
测试环境:2c2g服务器
因为目前线上就只有这么一台了,所以就只压测了1000笔,2000笔定时器
1000笔

(1)成功率 100% 1000笔定时器(同一时刻有1000笔定时任务触发)全部执行,未发生遗漏; (2)延时指标难看 延时 99 分位线(p99)高达 2.4 s. 即有99%的定时任务延迟低于99s,有1%的定时任务高于99s
根据那个火焰图,可以看出来性能瓶颈主要是因为redis和MySQL性能激增导致的
怎么优化?
引入连接池,避免重复创建销毁连接,Jedis,Druid连接池
怎么查看性能的,使用了aysnc-profile
https://juejin.cn/post/6844904016443342861
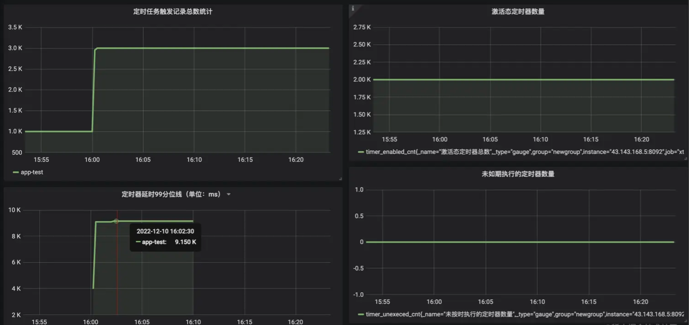
2000笔

(1)成功率 100% 2000笔定时器全部执行,未发生遗漏; (2)延时指标难看 延时 99 分位线飙升至 9.1 s.
性能瓶颈也主要是redis和MySQL连接数激增导致的,配置不太行
MySQL,redis,服务都塞到一台服务器上